 
           重庆尊龙凯时人生就是博水处理设备有限公司
联系电话:023-86802829当前位置:
首页 >工业水处理设备 >不锈钢型反渗透纯水设备 
	反渗透纯水设备由重庆尊龙凯时人生就是博水处理设备有限公司设计生产制造,十年技术经验,品质保证
反渗透纯水设备介绍:
利用反渗透膜结合一些电控、电机等手段,采取这种工艺的设备称为反渗透设备或反渗透装置,通常与前端预处理以及后终端处理结合一起组成整套水处理设备。反渗透设备通常应用于电子、食品、制药、电力、化工、饮用水等行业。
 反渗透纯水设备通常有以下通称:
a.反渗透装置   反渗透设备    反渗透系统  RO主机
b.单级反渗透设备、双级反渗透设备、一级反渗透设备、二级反渗透设备;
c.反渗透纯水设备、反渗透纯化水设备、超纯水设备、反渗透超纯水机等

反渗透纯水设备原理
 反渗透是一种借助于选择透过(半透过)膜,以压力为推动力的膜分离技术。当系统中所加的压力大于进水溶液渗透压时,水分子不断地透过膜,经过产水流道流入 中心管然后在一端流出,水中的杂质如离子、有机物、细菌、病毒等,被截留在膜的进水侧,然后在浓水出水端流出,从而达到分离净化目的。
反渗透纯水设备应用范围
反渗透纯水设备能有效地去除水中的带电离子、无机物、胶体微粒、细菌及有机物质等,是纯水制取、超纯水制备、纯化水制取以及苦咸水脱盐和废水处理工艺中的最佳设备,广泛用于电子、电力、医药、食品、轻纺、化工、发电、科研等用水领域。
RO反渗透设备采用先进的反渗透水处理技术配合稳流控压技术,经过前置预处理去除水中杂质,通过反渗透主机,有效去除水中各种盐份;利用高压泵的加压,反渗透膜的截留,可有效去除水中固体溶解物、有机物、交替、微生物以及细菌杂质。具有应用范围广、全自动控制运行,操作简便、工艺先进、产水水质稳定、运行费用低节能可达20%、绿色环保无污染、占地少、维护方便等优点。
反渗透设备设备主要组成介绍
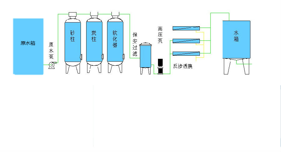
1、前预处理 主要包括:原水泵、石英砂过滤器、加药装置、保安过滤器、精密过滤器.其主要作用是降低原水的污染指数和余氯等其他杂质,达到反渗透的进水要求。预处理系统的设备配置应该根据原水的具体情况而定。

石英砂过滤器:
石英砂机械过滤是利用石英沙作为过滤介质,在一定的压力下,把浊度较高的水通过一定厚度的粒状或非粒的石英砂过滤,有效的截留除去水中的悬浮物质、固体颗粒。悬浮固体,以及水中不溶解的非胶态的固体物质,使水澄清的水处理设备。
活性炭过滤器主要用于除去水中有机物、色度及余氯。装填不同性能的活性碳,可达到不同的处理目的。作为纯水脱盐系统前处理,可有效保证后级设备使用寿命,提高出水水质,防止污染。
软化过滤器,顾名思义即降低水的硬度。全自动软化水系统包括三部分,即离子交换部分、盐再生部分和控制部分。离子交换技术是软化系统的工作原理,它的主体是离子交换树脂,由于水的硬度主要由钙、镁形成及表示,故一般采用阳离子交换树脂,将水中的Ca2+、Mg2+(形成水垢的主要成份)置换出来,随着树脂内Ca2+、Mg2+的增加,树脂去除Ca2+、Mg2+的效能逐渐降低。
反渗透装置是利用半透膜在压力差的作用下使含盐水脱盐的纯水设备,它与自然渗透的方向相反,故称为反渗透,亦称逆渗透。可以用大于渗透压的反渗透法达到进行分离、提取、纯化的目的。在水处理中,经过预处理的原水高压下可以透过RO膜进入淡水侧,而各种盐分则随高压水流冲击,使水一分为二,从而达到盐与水分离的目的

反渗透纯水设备特点
1、采用进口反渗透膜,脱盐率高,使用寿命长,运行稳定。
2、采用全自动预处理系统,实现无人化操作。
3、采用进口增压泵,高效率低噪音,稳定可靠。
4、在线水质监测控制,实时监测水质变化,保障水质安全。
5、全自动电控程序,还可选配触摸屏操作,使用方便。
6、切合当地水质的个性化设计,全方位满足需求。
重庆尊龙凯时人生就是博水处理设备有限公司是一家从事纯净水设备、实验室超纯水机、反渗透纯水设备、工业水处理设备以及各行业净化水处理设备生产、销售与安装一体的专业性水处理公司。主要产品:工业水处理设备、实验室超纯水机(器) 、超纯水系统工程、医用纯水设备、制药用纯化水设备、工业纯水处理设备、软化水设备、实验动物饮用水机、无菌水设备。